Como consultar os ganhos e perdas da minha Carteira À Vista da Binance?
Publicado a 2023-08-28 04:33
Podes ver a tua análise de ganhos e perdas do dia a partir da Carteira À Vista.
1. Inicia sessão na tua conta da Binance e clica no ícone da carteira. Clica em [À vista].
2. Clica na seta ao lado de [Ganhos e Perdas de hoje].
Se estás a usar a aplicação da Binance, acede a [Carteira] - [À vista] e toca na seta ao lado de [Ganhos e Perdas de hoje].
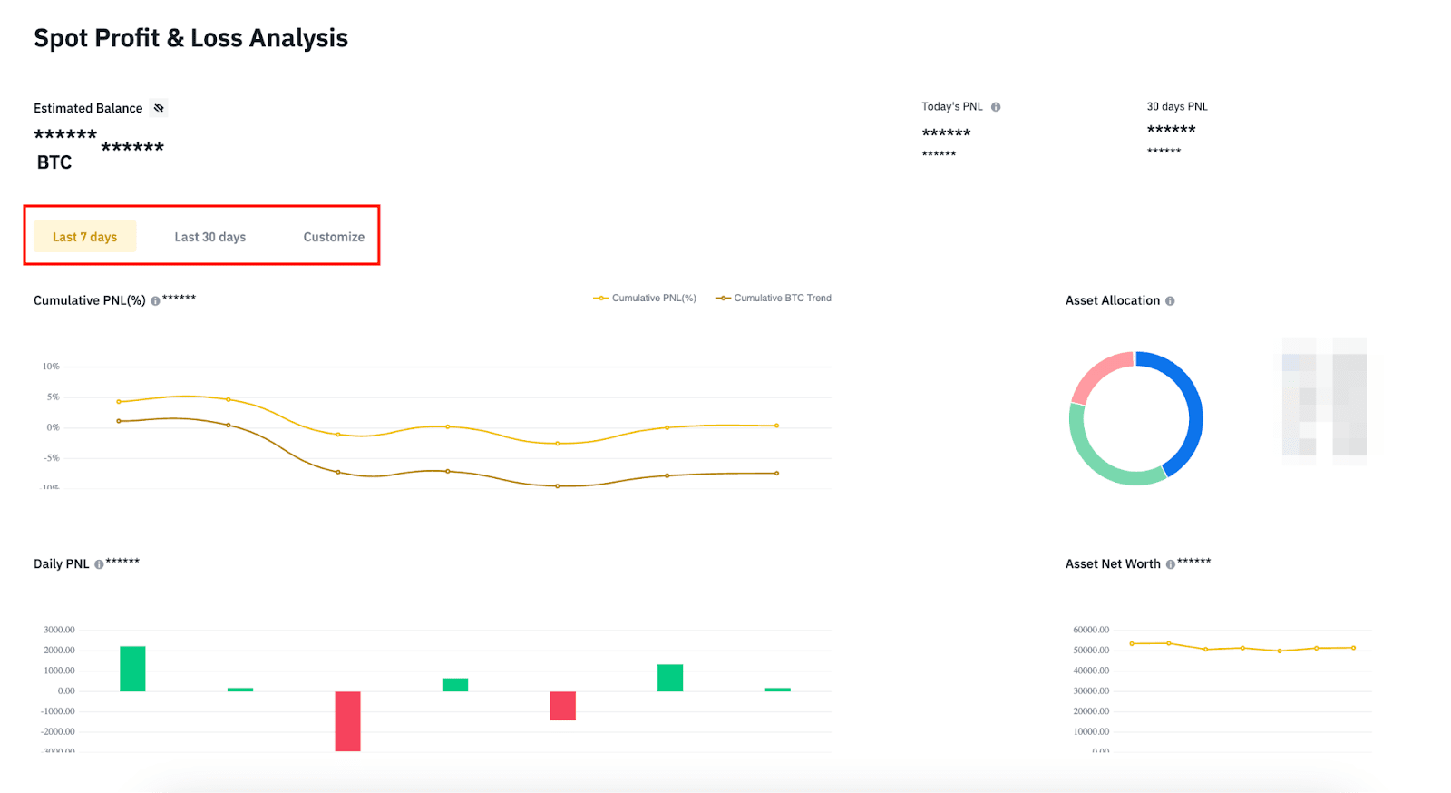
3. Podes consultar a análise dos ganhos e perdas dos ativos na tua Carteira À Vista para diferentes períodos de tempo.
Ganhos e Perdas de hoje = saldo atual da Carteira à Vista - saldo inicial da Carteira à Vista do dia - total líquido das transferências e depósitos do dia
Ganhos e Perdas cumulativos = Ganhos e Perdas cumulativos / (saldo inicial da Carteira À Vista no Dia 1 + média cumulativa diária de transferências e depósitos líquidos do Dia 1 ao Dia N)
Alocação de ativos: classifica os ativos da tua Carteira à Vista por volume, com base no preço de mercado mais recente
Ganhos e Perdas diários = saldo de ativos da Carteira à Vista no fim do dia - saldo de ativos da Carteira à Vista às 00:00 - total líquido das transferências e depósitos do dia
Valor líquido dos ativos: apresenta o valor líquido total de todos os ativos da Carteira à Vista do Dia 1 ao Dia N
Nota:
A hora das estatísticas de dados baseia-se no fuso horário UTC, com o período de manutenção diária entre as 00:00 e as 02:00 (UTC). Os Ganhos e Perdas do dia anterior não serão exibidos durante este período de manutenção.
Devido à complexidade dos dados, pode haver erros de cálculo e atrasos. Tem em atenção que os Ganhos e Perdas exibidos são apenas para referência.