運用チームがシステムのパフォーマンスをより効率的に追跡できるようにする監視システムを導入しました。現在、社内テスト中です。
このシステムは、ローカル NTP サーバーを設定することでクライアントに正確な時間サービスを提供し、監視データのタイムリーさを保証します。さらに、NTP サービスを一括で構成する機能も提供しているため、お客様は大量のマシンを迅速に設定でき、面倒な手動構成プロセスが不要になります。

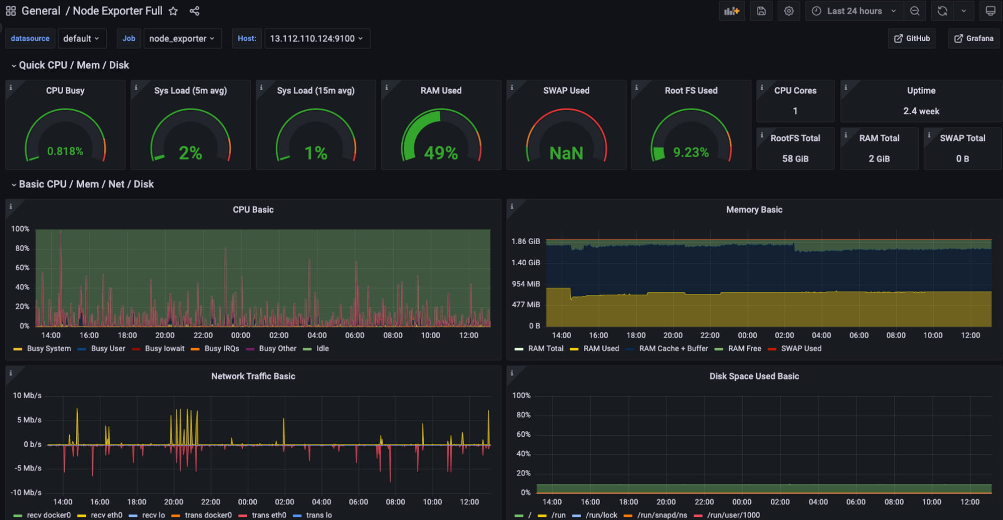
このシステムには、データ収集モジュールである Prometheus とデータベースも統合されており、監視データを無期限に保存し、強力なクエリ機能を提供することができます。さらに、監視データを表示するために grafana-server を導入し、グラフやダッシュボード機器を通じてシステムのパフォーマンスを顧客に明確に表示しています。
Prometheus+Grafana アーキテクチャを通じて、システムは、CPU 使用率、メモリ使用量、ディスク I/O アクティビティなどの各インスタンスの物理的な動作、およびノードの健全性やノード間のネットワーク接続などの各プロジェクト ノードのパフォーマンスをオンデマンドで表示できます。この情報により、運用チームはシステムのパフォーマンスに関する情報を常に把握し、問題に対処するためにタイムリーなアクションを実行できます。
弊社製品のテストバージョンが必要な場合は、DM をご利用ください: media@btx.capital