BTC è il più grande esperimento di meme, questo è un fatto indiscutibile. Il mercato delle criptovalute è un grande giro di soldi, che racconta diverse storie: dai grandi finanziatori che combattono contro l'inflazione delle valute fiat, ai tecnici che seguono lo spirito geek della codifica decentralizzata, ai minatori di BTC che chiedono con urgenza un'offerta limitata, ai normali giocatori della comunità che cercano la massima espressione dello spirito di consenso.
Una nuova narrazione emerge, raccontando una nuova storia, accompagnata da alti e bassi in un ciclo perpetuo, con nuovi attori che entrano ed escono continuamente, mentre si susseguono miti di arricchimento, attirando nuovi utenti. La sanguinosa avidità del capitale e i desideri umani vengono amplificati all'infinito. Proprio questi elementi continuano a spingere l'iterazione e il cambiamento del mercato delle criptovalute; il denaro non dorme mai!
L'ascesa dei meme token è un prodotto inevitabile dello sviluppo delle criptovalute. Il primo meme token realmente significativo è stato Dogecoin (DOGE), che è stato lanciato su Binance proprio perché la sua comunità online e offline era particolarmente ampia. La storia successiva è quella in cui Musk ha sostenuto Dogecoin, creando il primo mito di ricchezza con centinaia di volte il profitto, seguito dal mito di ricchezza di SHIB con 500.000 volte, e poi altri meme token come PEOPLE, FLOKI, PEPE, WIF che sono diventati popolari. L'effetto della raccomandazione di celebrità è stato il primo modello di esplosione dei meme, il fulcro rimane un forte effetto di guadagno, continuando a spingere i prezzi verso l'alto e creando profitti sostanziali per tutti i primi partecipanti. L'emozione della comunità raggiunge il culmine del FOMO; l'aumento è la migliore carta di presentazione, la comunità è la vera forza propulsiva dell'aumento, detenere e promuovere il progetto è il modo sostenibile per procedere.
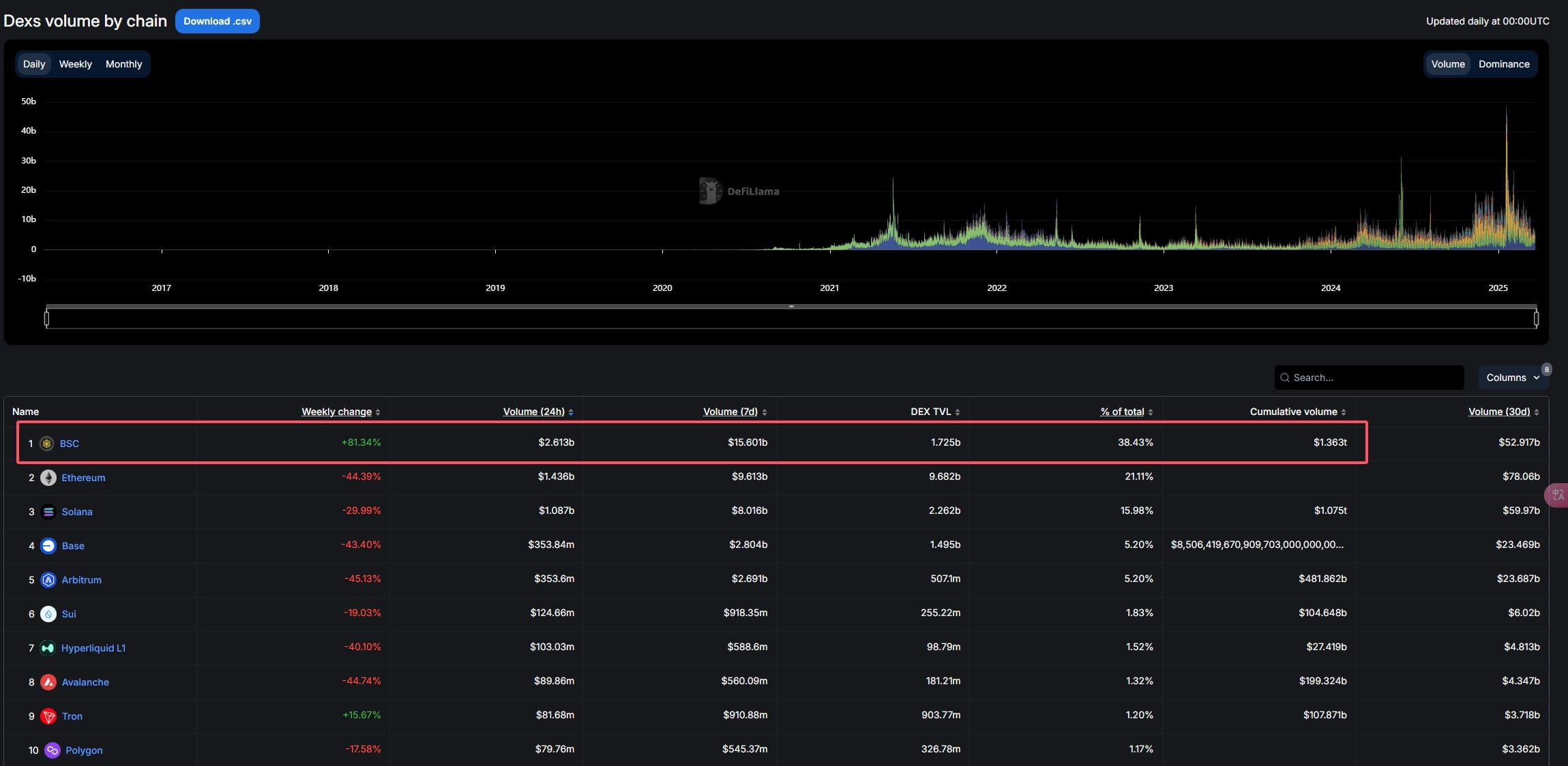
Dopo l'inizio della tendenza meme sulla catena SOL e ETH, è ora il turno di Big Brother e Sister per iniziare a guidare la tendenza meme del sistema BSC, una serie di esplosioni di informazioni che hanno dato nuove opportunità al mercato. Solo sognando si può avere un futuro! Dopo che Big Brother e Sister si sono personalmente impegnati per il meme del sistema BSC, il volume settimanale delle transazioni sulla catena BSC ha già raggiunto i 15,6 miliardi di dollari, creando la storia, con un tasso di crescita settimanale straordinario dell'81,34%. Inoltre, i guadagni mensili dell'exchange DEX PancakeSwap sulla catena BSC hanno già superato quelli del più grande exchange DEX Jupiter sulla catena SOL, diventando il terzo, i primi due sono i progetti di stablecoin Tether e Circle. I dati parlano chiaro!


La speculazione iniziale sui meme potrebbe consistere in un'immagine, una frase, un meme, ma in seguito si è cominciato a speculare su progetti meme con applicazioni reali. Sviluppi di meme sulla catena SOL e Base hanno seguito questa traiettoria, il fulcro rimane la necessità di avere progetti reali e di valore per svilupparsi sulla catena BSC, in modo che il sistema BSC possa prosperare! Secondo i dati di Rootdata, attualmente ci sono 201 progetti sulla catena BSC che hanno ricevuto finanziamenti, non hanno ancora emesso token e sono ancora operativi, tra cui alcuni progetti di stelle supportati da istituzioni come Binance Labs (ora YZi Labs) e Polychain. Questi progetti coprono vari settori, tra cui DeFi, liquidità cross-chain, calcolo AI, e rappresentano la direzione dello sviluppo a lungo termine dell'ecosistema BSC.
Attualmente Binance ha riaperto l'attività di voto on-chain:
https://www.generallink.top/zh-CN/square/post/21761942594842

La scadenza per il voto è il 27 marzo alle 01:00. Dall'attuale risultato delle votazioni, i primi cinque sono BANANA31, SIREN, mubarak, BROCCOLI714, TUT, e BANANA31 è chiaramente in testa.

Gli 8 token che possono essere votati sono tutti meme token del sistema BSC, tutti già lanciati su Binance Wallet Alpha e contratti Binance:
#banana31 BANANA31 (un meme token sulla catena BNB, ispirato alla battuta 'Banana for Scale')
Lanciato il 18 novembre 2014, il progetto è attivo da 4 mesi, non appartiene a una truffa rapida, ha ricevuto investimenti da Four.meme e 2 milioni di dollari da Unicorn Verse per supportare l'espansione dell'ecosistema AI Agent, la base comunitaria è abbastanza forte, attualmente il valore di mercato è di circa 53,5 milioni di dollari;
SIREN (analista AI completamente decentralizzato)
Lanciato il 9 febbraio 2025, il progetto è attivo da circa un mese e mezzo, ha una durata molto breve, attualmente il valore di mercato è di circa 55 milioni di dollari;
#MUBARAKUSDT Mubarak (significa 'benedetto' in arabo, spesso usato come saluto festivo)
Lanciato il 13 marzo 2025, il progetto è attivo da meno di una settimana, appartiene a una truffa rapida, attualmente il valore di mercato è di circa 125 milioni di dollari;
#broccoli714 BROCCOLI714 (un meme token su CZ, il cane Broccoli)
Lanciato il 13 febbraio 2025, il progetto è attivo da circa un mese e mezzo, ha una durata molto breve, attualmente il valore di mercato è di circa 47 milioni di dollari;
TUT (un token di test distribuito sulla catena BNB, progettato per dimostrare come emettere token su questa catena attraverso tutorial)
Lanciato il 8 febbraio 2025, il progetto è attivo da circa un mese e mezzo, ha una durata molto breve, attualmente il valore di mercato è di circa 25 milioni di dollari;
BID (CreatorBid è il centro dell'economia dei creatori AI)
Lanciato il 23 gennaio 2025, il progetto è attivo da circa 2 mesi, ha una durata molto breve, attualmente il valore di mercato è di circa 43 milioni di dollari, la liquidità totale on-chain è di 1,27 milioni di dollari;
#KOMA🔥🔥🔥 KOMA (un meme token a tema cane sulla catena BNB)
Lanciato il 9 ottobre 2014, il progetto è attivo da 4 mesi e mezzo, non appartiene a una truffa rapida, la base comunitaria è abbastanza forte, attualmente il valore di mercato è di circa 23 milioni di dollari;
BROCCOLF3B (un meme token su CZ, il cane Broccoli)
Lanciato il 13 febbraio 2025, il progetto è attivo da circa un mese e mezzo, ha una durata molto breve, attualmente il valore di mercato è di circa 18 milioni di dollari, la forza della comunità è media;
#WhyAlwaysMe WHY (un meme token a forma di elefante sulla catena BNB)
Lanciato il 5 aprile 2024, il progetto è in costruzione da quasi un anno, non appartiene alla categoria delle truffe rapide, la base della comunità è abbastanza forte, attualmente il valore di mercato è di circa 33 milioni di dollari, la liquidità totale on-chain è di 9,65 milioni di dollari;
Ottenere la possibilità di votare su Binance è già un riconoscimento per il progetto stesso. Nella prima votazione, solo 2 progetti hanno ottenuto il diritto di essere listati nella sezione spot di Binance. È necessario analizzare attentamente quali progetti hanno una forza reale e appartengono a costruzioni a lungo termine.
BANANA31 è sicuramente un progetto da tenere d'occhio, è in costruzione da oltre 4 mesi e sia la traiettoria di sviluppo del progetto che i risultati finali degli investimenti non possono essere trascurati;
https://x.com/bananaBSC_CN/status/1902758722604236814
L'introduzione nel link riguarda la storia di BANANA31, è molto dettagliata e merita di essere letta;

Il progetto KOMA è stato costruito per oltre 4 mesi, ha una base comunitaria molto forte, è nella prima fascia della BNBChain, l'unico che non è stato lanciato sul mercato è KOMA; i progetti che riescono a sopravvivere alla prova del tempo hanno sempre valore;

Il progetto WHY è in costruzione da quasi un anno, è uno dei primi progetti meme nel sistema BSC, il primo a ricevere supporto finanziario dal sistema BSC, tutte le commissioni di transazione on-chain sono state distrutte, sono stati già distrutti oltre 2000 BNB in spese di transazione;
https://x.com/EIiLiang/status/1902686250668368351
Il link sopra introduce le regole dello sviluppo di WHY;

Il valore di un progetto deve essere verificato nel tempo, il periodo di costruzione e i risultati ottenuti sono la vera prova del progetto. Ottenere investimenti esterni e avere un proprio percorso di sviluppo unico sono le chiavi per andare lontano. I nuovi progetti meme sicuramente attireranno più attenzione rispetto ad alcuni progetti più vecchi, e il loro valore di mercato sarà molto più alto rispetto ad altri progetti anziani, ma riusciranno le truffe rapide a resistere alla prova del mercato? Meglio un flusso costante che un rapido guadagno; solo con pazienza e costruzione a lungo termine si può andare più lontano!
Riscopri questi progetti e vota per quelli che ti piacciono!
https://www.generallink.top/zh-CN/square/post/21761942594842